Introducing Error Summaries by Marvin AI
In our latest release of Prefect Cloud, we added a new feature: error summaries powered by Marvin AI. With these automated summaries of logs from your failed flow runs, you can jump instantly into triage and return to normal faster.
Workflows fail
Inevitably, your scheduled process will fail. Your workflow failing can be caused by something in a system you don’t own changing, bad code, malformed data, randomness, credentials rotating, hardware failing, and the list goes on.
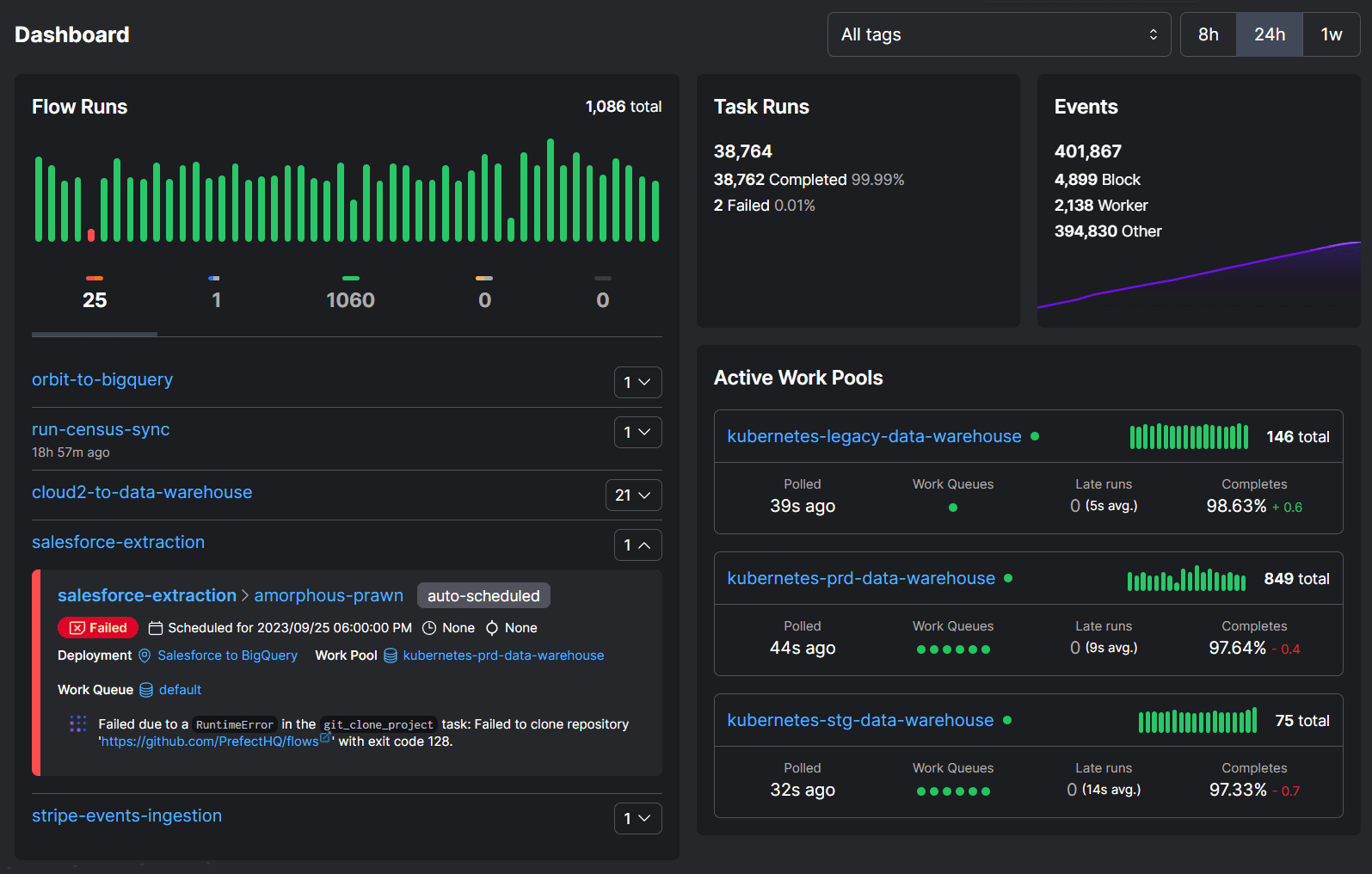
Users love Prefect because it gives them observability across all of their data, and a control panel upon which they can rely to always know the state of their workflows. This becomes especially relevant when they fail. Here is a snapshot of our own Prefect dashboard for our internal tools:

Just yesterday, we had a couple of workflows fail that move data between different places. Looking at the AI-generated error summary, we can see:
Failed due to a RuntimeError in the git_clone_project task: Failed to clone repository ‘https://github.com/PrefectHQ/flows’ with exit code 128.
No diving into logs, no wondering. We read that error, took a look at our GitHub organization, and realized we were likely hitting a rate limit. For us, this is as close to a true AI debugger experience as we’ve come.
The power of AI is now in your orchestrator
With automated error summaries, cut through the noise of your logs and start triaging failed workflows in a flash. To turn on error summaries, navigate to your account settings and toggle on the Marvin AI option. This setting is on by default for new accounts as of last week, and opt-in for our existing accounts.
Prefect makes complex workflows simpler, not harder. Try Prefect Cloud for free for yourself, download our open source package, join our Slack community, or talk to one of our engineers to learn more.